一、登录入口
https://himygpt.cn
备用网址:http://gpt.mx246cctv.cn
二、修改密码
1. 点击右上角设置
2. 直接修改密码即可

注意:为了便于后台管理和统计,系统暂时关闭修改用户名功能。
如需特定用户名,可以找管理员联系获取。如果忘记密码,咨询管理员更改!
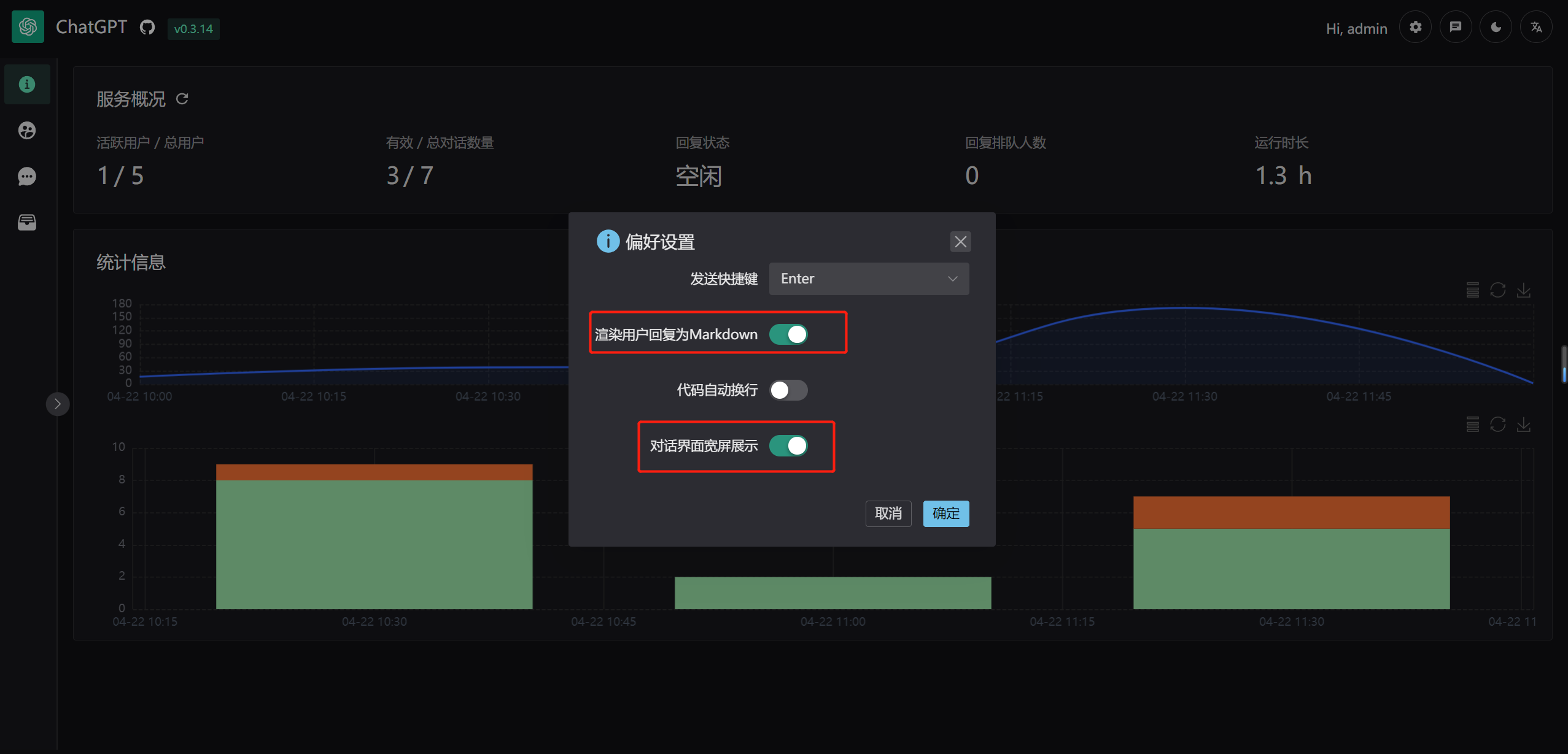
三、偏好设置
可以根据个人喜好,进行偏好设置。以下重点讲解“宽屏展示”这一功能。
1、宽屏展示
步骤:打开 “对话界面宽屏展示” 开关,即可在电脑端宽屏展示对话框。
特点:界面更加简洁、大气!

2、非宽屏展示

效果图:

四、聊天问答
在聊天之前,需要先建立对话,选择模型之后,然后即可提问!
1. 点击新建对话
2、选择GPT模型
3、发送对话



核心要点:
● 聊天是支持上下文的,即你可以接着上次的问题,继续提问!
● 一号一用!不要多人同时登陆一个账号,避免出现卡死现象。
● 如果遇到出现卡死现象联系管理员,会在一天之后帮助解封!
● 如果账号出现问题,请耐心等耐,不用过多反馈。因为要么是后台正在维护,要么是出现bug正在抢修!
● 一般来说,系统是比较稳定的,技术人员响应很及时,会主动维护,不用过多反馈!
五、常见问题
1、网站不能访问
● A1: 查看网址是否带有端口号:8080,完整链接如下:
● A2: 网站后台正在维护,或正在抢修bug,请耐心等待
● A3: 使用备用网站即可,如果还是不能访问,请耐心等待
2、是否需要梯子
● A1:无需梯子,国内流量即可直接使用!
3、忘记登录密码
● A1: 找管理员重置账号密码
4、购买新的账号
● A1: 联系管理员,购买新账号
5、获取回复失败
● 原因分析:
○ A1:当前问题还没有回复,就继续提问,出现卡死现象
○ A2:一个账号多个设备登录,出现卡死和排队现象
● 解决方案:
○ A1:每天10:00、12:00、20:00、22:00、24:00 服务会自动重启恢复正常
○ A2:联系管理员单独手动处理【用户较多,可能回复不是很及时】
● 如何避免:
○ A1:一号一用,切勿共享使用。
○ A2:等上一个回复结束后,再继续提问
○ A3:避免提问时手动刷新页面
注意:这个问题,我们后期会继续修复!大家敬请期待!
6、如何分享赚钱
● A1:如果有用户想要购买账号,自己直接卡密下单,然后加价将账号卖给客户
● A2:直接将客户微信推荐给管理员,成交后可获得分佣 20%
7、账号使用期多久
● A1:一年有效期(非抗拒性因素除外,比如:OpenAI官网不对外开放等)
8、购买是否可退款
● A1: 账号属于虚拟产品,且价格极低。下单前可试用账号,但一经售出概不退款!
9、账号价格一览表
8、客服联系方式
● A1:客服微信:LSY246LSY
● A2:技术微信:mx246cctv
● A2:在线客服:点击在线咨询






